spring-boot
在 Spring Boot 项目中使用 Swagger 文档
Swagger 又称丝袜哥,号称可以让程序员边写代码边生产接口文档
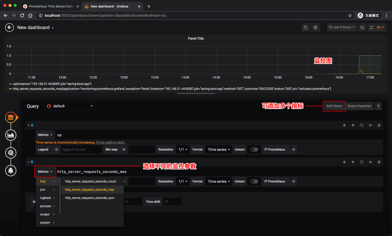
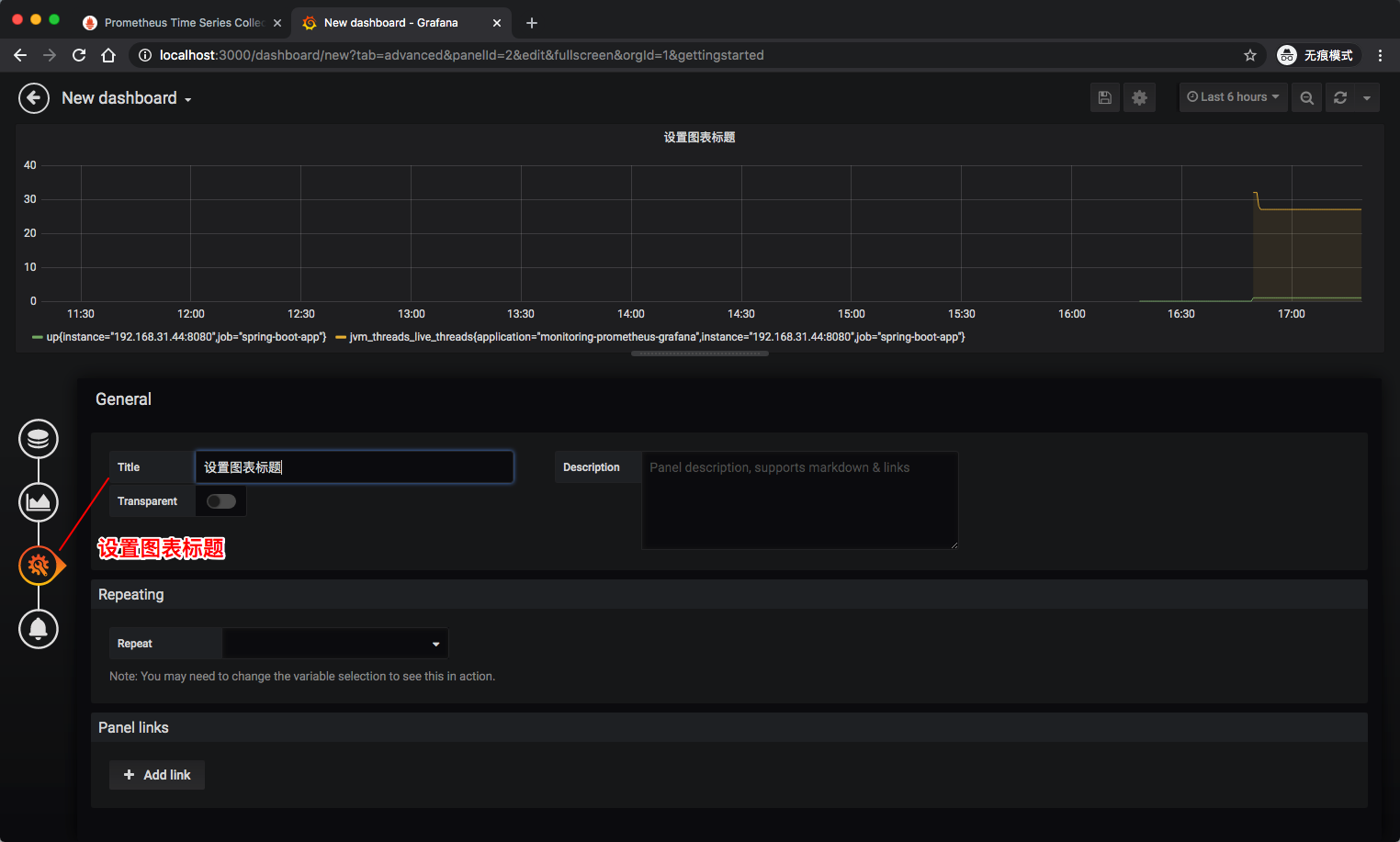
使用 Prometheus & Grafana 监控你的 Spring Boot 应用
探讨下如何使用 Prometheus & Grafana 监控你的 Spring Boot 应用
Spring Boot 配置多数据源
探讨下如何在 Spring Boot 下配置多数据源
GraphQL 与 Spring Boot 的初体验
GraphQL 既是一种用于 API 的查询语言也是一个满足你数据查询的运行时。
利用 Spring Boot & Redis 实现短链接服务
快速搭建一个属于你的短链接服务
如何定制自己的起步依赖 Spring Boot Starter
在这里我们一起动手实现一个属于自己的起步依赖。
如何在低版本的 Spring 中快速实现类似自动配置的功能
如果我们还在使用 Spring 3.x 的老版本,这时候要怎么实现一个自动配置呢?
Spring Boot 2.0 整合 Thymeleaf 模块引擎
Thymeleaf 是一种 Java XML / XHTML / HTML5 模板引擎,可以在 Web 和非 Web 环境中使用。它更适合在基于 MVC 的 Web 应用程序的视图层提供 XHTML / HTML5,但即使在脱机环境中,它也可以处理任何XML文件。它提供了完整的 Spring Framework 集成。